Rapport individuel
Pour télécharger le rapport individuel d’un véhicule, il suffit d’accéder à la page statistiques correspondante, de sélectionner la période d’export souhaitée puis enfin de cliquer en haut à droite de la page sur le bouton prévu à cet effet.

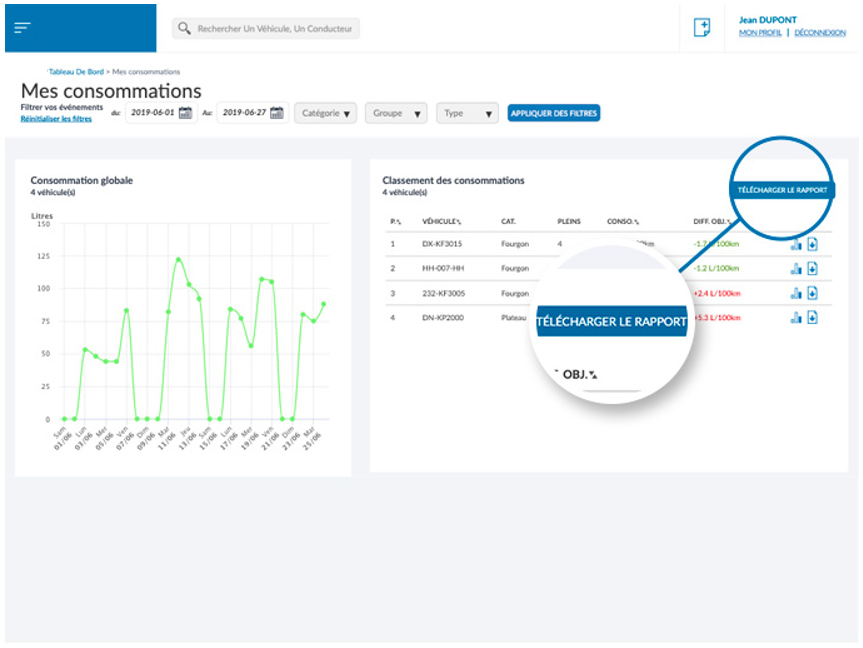
Rapport de consommation de flotte
Pour télécharger le rapport de flotte, il suffit d’accéder à la page [MES CONSOMMATIONS], de sélectionner la période d’export souhaitée puis enfin de cliquer en haut à droite de la page sur le bouton prévu à cet effet.

Rapport de consommation d’un groupe
Comme pour le rapports des consommations de flotte, les rapports de consommation d’un groupe sont téléchargeables en accédant à la page [MES CONSOMMATIONS], de sélectionner le groupe et la période d’export souhaités puis enfin de cliquer en haut à droite de la page sur le bouton prévu à cet effet.

Rapport général de la flotte
Sur le tableau de bord, il est possible de procéder à un extract des données affichées, en téléchargeant le rapport par le biais du bouton en haut à droite.

